сотрудник с 01.01.2017 по настоящее время
Республика Башкортостан, Россия
Москва, г. Москва и Московская область, Россия
Санкт-Петербург, г. Санкт-Петербург и Ленинградская область, Россия
Дюртюли, Республика Башкортостан, Россия
Уфа, Республика Башкортостан, Россия
Солнечногорск, г. Москва и Московская область, Россия
В статье представлено краткое описание аппаратуры ГДК/ОПК DAFNA, проблематика исследований нефтяных и газовых скважин с утяжелителем BaSO4.
трудноизвлекаемые запасы нефти и газа, гидродинамический каротаж и опробования пластового флюида коллектора, плотность, вязкость, оптическая плотность, давление, температура, сернокислая соль бария.
Введение
Одним из важных методов исследования месторождений с трудноизвлекаемыми запасами нефти и газа (ТРИЗ) является метод гидродинамического каротажа и опробования пластового флюида коллектора (ГДК/ОПК). При измерении пластового давления в режиме реального времени возникает возможность определения проводимости породы, проверки гидродинамической связи пропластков, определения продуктивности пласта, а по его компонентному и фракционному составу можно понять характер насыщенности.
В настоящее время в нашей стране очень востребован данный метод каротажа, несмотря на его высокую стоимость, трудоемкость выполнения, зачастую сопровождающуюся осложнениями, поскольку его эффективность оправдывает все затраты, особенно при исследовании коллекторов, которые относятся к ТРИЗ.
Во многих ТРИЗ много набухающих глин. Водные растворы (РВО) могут вызывать их гидратацию, обвалы, прихваты. Растворы на углеводородной основе (РУО) не взаимодействуют с глинами и поэтому позволяют уменьшить осложнения при исследовании ГДК/ОПК, при этом увеличивается ресурс ствола и время, которое возможно потратить на подобные исследования. Тем не менее, ТРИЗ часто сопровождаются аномально высокими пластовыми давлениями. Для удержания пласта необходимо увеличивать плотность бурового раствора.
Одним из эффективных утяжелителей во всем мире считается сернокислая соль бария (BaSO4, или «баритовый утяжелитель», «барит»).
Основная часть
По существующим историческим данным [1], [2], испытания пластов начинаются с 1926 года, когда компания Johnston Formation Tester Company (ключевыми инженерами являлись Э. К. Джонстон и его брат М. О. Джонстон) провела первые успешные испытания пластов методом испытания бурильной колонны (Drill Stem Test, DST).
Это был первый основной шаг в науке прямых методов измерения свойств пластового коллектора, которую продолжили развивать ученые ведущих университетов и хорошо известные мировые нефтесервисные компании «большой четверки», разработав такую аппаратуру, как испытатель пластов ГДК/ОПК на буровом инструменте с применением технологии «мокрый контакт» (tough logging conditions, TLC).
В России свой вклад в развитие ГДК/ОПК подобной аппаратурой внесли такие предприятия и институты, как ВНИИнефть, ВНИИГС, БашНИПИнефть, ТатНИПИнефть. В 2017 году в России данной тематикой начала заниматься компания ООО «НТЦ „Геомеханика“», которая к 2021 году при поддержке государственных контрактов изготовила свои прототипы аппаратуры для исследования закрытого ствола — аппаратура DST и открытого ствола нефтяных и газовых скважин методом ГДК/ОПК — аппаратура DAFNA (рис. 1).

Рисунок 1. Аппаратура ГДК/ОПК DAFNA
Определение фракционного и компонентного состава пластового флюида при проведении исследований пластов выполняется за счет трех измерительных модулей:
-
Модуль измерения оптической плотности (рис. 2) [3].
Модуль оптический содержит в себе три вида спектрометра, регистрирующие интенсивность прохождения света: многоканальный поточный спектрометр для определения фракции пластового флюида, спектрометр нефти для определения компонентного состава флюида, рефрактометр для определения качества очистки пластового флюида при проведении ОПК, в том числе и фиксации флуоресцентного элемента — уранина в составе РУО. При совместной работе вышеперечисленные спектрометры позволяют с большой точностью определять газовый фактор пластового флюида. Модуль также содержит в себе комплект термопар, калибратор уровня черного и белого света, гидравлические устройства и компоненты, электронные измерительные и силовые блоки.

Рисунок 2. Модуль измерения оптической плотности
-
Модуль измерения объемной плотности и вязкости флюида (ДП) (рис. 3) [4].
![]() |
![]() |
Рисунок 3. Модуль плотности/вязкости: а) 3D-модель ДП; б) фото изделия в сборе
Модуль ДП содержит датчик объемной плотности и вязкости камертонного типа, одну термопару, комплект измерительных и силовых блоков.
Преимущество камертонного датчика — низкая стоимость, компактность.
Недостаток — высокая погрешность при измерении двухфазного потока.
-
Модуль удельного сопротивления флюида (УЭС) (рис. 4).
Модуль УЭС содержит в себе 5 тензодатчиков давления флюида и скважинной среды, две термопары, датчик УЭС, электронные измерительные и силовые блоки.
Тип датчика УЭС — индуктивный датчик, который содержит катушку возбуждения и приемную катушку, измеряющую ЭДС. Преимущество такого датчика — бесконтактное измерение агрессивного пластового флюида.
Недостаток — высокая погрешность при измерении двухфазного потока.
|
а) |
б) |
|
в) |
|
Рисунок 4. Модуль УЭС: а) модуль в общем виде; б) датчик УЭС в разрезанном виде (эскиз); в) электронный блок модуля УЭС
При разработке методики интерпретации данных, регистрируемых аппаратурой DAFNA, выполнялись следующие задачи:
Задача 1. Создание цифрового банка значений оптической плотности и других параметров модельных жидкостей, буровых растворов и пластовых флюидов с привязкой к месторождениям РФ.
Анализ оптической плотности основан на законе Бугера — Ламберта — Бера, который звучит следующим образом: энергия, поглощаемая или передаваемая раствором, прямо пропорциональна молярной поглощающей способности раствора и концентрации растворенного вещества [5]. То есть, когда монохроматический свет начальной интенсивности (I0) проходит через прозрачный сосуд с раствором, часть света поглощается, что приводит к уменьшению интенсивности прошедшего света (I).
Закон также гласит, что поглощение света веществом, растворенным в полностью пропускающем растворителе, точно пропорционально концентрации вещества и длине пути света через раствор. Спектр поглощения будет иметь большую пиковую интенсивность, когда большее количество молекул в растворе поглощает свет с определенной длиной волны. Если меньшее количество молекул поглощает излучение, общее количество поглощаемой энергии снижается, что приводит к более низкому пику интенсивности.
Исходя из данного закона, можно получить коэффициент пропускания, который записывается как:
Коэффициент пропускания довольно неудобно использовать при работе с поглощением, но классическая оптика показывает, что поглощение является логарифмической функцией коэффициента пропускания. Кроме того, когда полное поглощение материала является результатом различных механизмов, некоторые из которых перекрываются в различных областях спектра, используется термин «оптическая плотность» (обозначается как D).
Соотношение коэффициента пропускания и оптической плотности выглядит следующим образом:
На рисунке ниже показаны типичные образцы модельных жидкостей, в частности нефти, гидравлического масла и воды (рис. 5).

Рисунок 5. Пробы модельных жидкостей: вода техническая, масло гидравлическое (кинематическая вязкость 16 сСт), масло гидравлическое (кинематическая вязкость 220 сСт), нефть сырая без газа
В видимой области оптическая плотность воды почти равна 0, что указывает на отсутствие поглощения света. На самом деле вода имеет два характерных пика поглощения в соответствующем диапазоне измерений, один при 1444 нм, а другой при 1930 нм.
Пики поглощения различной нефти приходятся примерно на 1730 нм (рис. 6), поглощение в этой области является поглощением молекулярных колебаний.

Рисунок 6. Положение образцов нефти № 3, № 4, № 5 на общей диаграмме оптической плотности модельных жидкостей: Hf1, Hf2 — масло гидравлическое (модельная жидкость), water — вода техническая, oil БНГФ — фракция легкой нефти (месторождение засекречено), oil Nov — фракция легкой сильно обводненной нефти (Западная Сибирь, месторождение засекречено), oil Yug298 — образец 4, oil Yug5204 — образец 5, oil Ser — образец 3, AIR — воздух, BYR — буровой раствор (РВО)
Задача 2. Разработка и изготовление лабораторных стендов для проливки модельных жидкостей и пластовых флюидов с имитацией скважинных условий (давление, температура).
Задача 3. Верификация теоретических и экспериментальных данных при определении компонентного и фракционного составов пластового флюида.
Верификация выполняется в математическом пакете при обработке массивов данных с обязательной статистической обработкой по алгоритму, представленному ниже.
Полученные в результате экспериментов данные по способу представления можно разделить на две группы:
-
данные, представленные сплошным массивом точек;
-
данные, представленные группами точек в некоторых сечениях по аргументу.
Методики статистической обработки этих групп несколько различаются [6].
Таблица 1. Статистическая обработка результатов эксперимента
|
№ |
Группы точек в сечениях |
Сплошной массив точек |
|
1 |
Проверка на соответствие нормальному закону распределения |
|
|
2 |
Получение оценок математического ожидания, среднеквадратичного отклонения и дисперсии в каждом сечении |
Получение уравнения регрессии, построение регрессионной кривой, вычисление оценок и |
|
3 |
Проверка дисперсии на однородность |
Проверка адекватности уравнения регрессии экспериментальным данным |
|
4 |
Построение доверительного интервала в каждом сечении |
Выбор сечений для определения и построения доверительного интервала |
|
5 |
Обработка косвенных результатов измерений (если необходимо) |
|

Рисунок 7. Процедура поверки данных лабораторных датчиков и датчиков аппаратуры DAFNA
Все измерительные датчики поверяются в лабораторных условиях при использовании эталонных измерительных преобразователей.
Во время поверки рассчитывается абсолютная и относительная погрешности и с помощью уравнений регрессий рассчитываются эмпирические зависимости.
Такая поверка справедлива ко всем вышеперечисленным измерительным модулям, кроме оптического модуля.
Во многих ТРИЗ много набухающих глин. Водные растворы (РВО) могут вызывать их гидратацию, обвалы, прихваты.
Растворы на углеводородной основе (РУО) не взаимодействуют с глинами и поэтому позволяют уменьшить осложнения при исследовании ГДК/ОПК, при этом увеличивается ресурс ствола и время, которое возможно потратить на данные исследования. Тем не менее, ТРИЗ часто сопровождаются аномально высокими пластовыми давлениями. Для удержания пласта необходимо увеличивать плотность бурового раствора.
В качестве эффективного утяжелителя по всему миру используется сернокислая соль бария (BaSO4, или «баритовый утяжелитель», «барит») (рис. 8), (таб. 2).

Рисунок 8. Внешний вид бурового раствора на прозрачном стекле
Таблица 2. Параметры бурового раствора
|
№ |
Параметры |
Ед. изм. |
Значения |
|
1 |
Тип бурового раствора |
|
Enviromul |
|
2 |
Плотность |
г/см3 |
1,16–1,23 |
|
3 |
Пластическая вязкость |
сПз |
14–40 |
|
4 |
ДНС |
Фунт/100 фут2 |
15–35 |
|
5 |
СНС 10 сек / 10 мин / 30 мин |
Фунт/100 фут2 |
3–15 / 5–30 |
|
6 |
Толщина фильтрационной корки |
мм |
0,2 |
|
7 |
CaCO3 |
кг/м3 |
105 |
|
8 |
Песок |
% |
0,15 |
|
9 |
Содержание соли в водной фазе РУО, % масс |
% |
27,6 |
Однако буровой раствор с утяжелителем BaSO4 негативно влияет на измерительные преобразователи. Такое влияние описывается в [7] и связано оно прежде всего с эффектом осаждения и сегрегации утяжеляющих материалов при изменении температуры и давления.
На практике при работе с измерительными преобразователями DAFNA были получены осаждения частиц BaSO4 в измерительных камерах, что привело к возникновению недопустимой относительной погрешности измерения объемной плотности/вязкости, а также показаний датчиков УЭС.

а)


б)
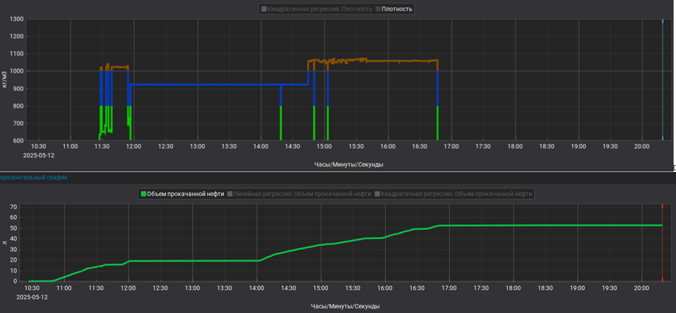
Рисунок 9. Планшет с результатами проливки модельных жидкостей флюидного канала измерительных модулей DAFNA:
а) распределение оптической плотности на длинах волн от 1090 нм до 1930 нм, хронология привязана ко времени (измерение 1 раз в секунду) и к модельным жидкостям;
б) Reср — показания удельного электрического сопротивления (обратной величины УЭС)
Результаты проведенных измерений, которые были зарегистрированы измерительной системой DAFNA с обработкой данных в программе аппаратуры IDEMA Vision Reports, можно наблюдать на планшете выше (рис. 9).
Общий объем прокачанных модельных жидкостей составил 50 литров. При попадании бурового раствора на основе РУО с BaSO4 преобразователи плотности и УЭС перестали регистрировать адекватные значения соответствующих физических величин (рис. 9б), в то время как модуль оптический постоянно реагировал на смену видов модельных жидкостей на всем протяжении измерений (рисунок 9а).
Эффект загрязнения измерительных камер можно наблюдать на фото ниже, где представлена измерительная камера модуля плотности/вязкости.
![]() |
![]() |
![]() |
| Рисунок 10. Выпадение осадка в измерительной камере ДП | Рисунок 11. Состояние измерительной камеры после проливки водой с температурой 60 °С | Рисунок 12. Очищенная механическим способом измерительная камера ДП |
Выводы
На сегодняшний день текущее исполнение измерительных преобразователей объемной плотности/вязкости и УЭС не позволяет выполнять исследования методом ГДК/ОПК открытого ствола нефтяной или газовой скважины с применением бурового раствора на основе BaSO4. При изменении перепадов давлений в диапазоне 30 % от амплитудного значения за 5 секунд реального времени возникает осаждение частиц утяжелителя на чувствительные элементы датчиков в измерительных камерах. При этом промывка измерительных камер чистой водой или углеводородом, который не содержит утяжелитель, не помогает очистке: измерительная камера очищается, но чувствительный элемент покрывается тонкой вязкой пленкой, которую возможно удалить только механическим способом (рис. 10 — рис. 12).
Единственным измерительным модулем, который регистрирует адекватные реальные значения компонентного и фракционного составов, является измерительный модуль оптической плотности с тремя типами спектрометров. Частицы утяжелителя BaSO4 осаждаются на стеклах измерительных камер оптического модуля, снижают его чувствительность, но не влияют на его работоспособность.
Благодарности
Авторы и компания ООО «НТЦ „Геомеханика“» благодарят подразделение по геологоразведочным работам и развитию ресурсной базы ПАО «Газпром нефть», ООО «Газпромнефть-Ноябрьскнефтегаз», ООО «Газпромнефть-Ноябрьскнефтегазгеофизика», управление ГРР, ресурсной базы и лицензирования, отдел геологоразведочных работ ООО «Башнефть-Добыча» и департамент разработки месторождений ПАО «НОВАТЭК», а также экспертов в области работ с пробами PVT ООО «Газпромнефть-Гео» за плодотворное сотрудничество и техническое содействие при работе с комплексом ГДК/ОПК DAFNA.
1. Streltsova T. D. Well Testing in Heterogeneous Formations / Streltsova T. D. — John Wiley, 1988— Volume 125. — Issue 6.
2. History of Petroleum Engineering. — API Division of Production, New York City, 1961. — Pp. 561–566.
3. Патент № 232335 Рос. Федерация: МПК G01N 11/00, G01N 11/14. Высокотемпературный скважинный вискозиметр: № 2024127821: заявл. 20.09.2024: опубл. 07.03.2025 г. / Титоров М. Ю., Шемчик С. В., Галлямов Ш. Р.
4. Патент № 227594 Рос. Федерация: МПК G01N 21/05. Высокотемпературный скважинный флуориметр контрастных примесей бурового раствора: № 2023125210: заявл. 02.10.2023: опубл. 25.07.2024 г. / Титоров М. Ю., Саяпов Д. В., Митьков М. С., Галлямов Ш. Р.
5. Frederic P. Miller. Beer-Lambert Law / Frederic P. Miller, Agnes F. Vandome, John McBrewster. — VDM Publishing, 2009.
6. Валеева О. В. Низкотемпературные твердотопливные газогенераторы: Методы расчета рабочих процессов, экспериментальные исследования / Валеева О. В., Ваулин С. Д., Ковин С. Г., Феофилактов Б. И. — Миасс: Издательство ГРЦ «КБ имени академика В. П. Макеева», 1997.
7. Mei-Chun Li. Weighting Material in Drilling Fluids: Sagging Mechanisms, Influencing Factors, and Prevention Strategies / Mei-Chun Li, Dongqing Yang, Jinsheng Sun, Kaihe Lv, Yaxuan Zhang, Haokun Shen, Qi Wang and Chaozheng Liu. — ACS Omega, June 2021. — Pp. 44798–44815.











